API Status

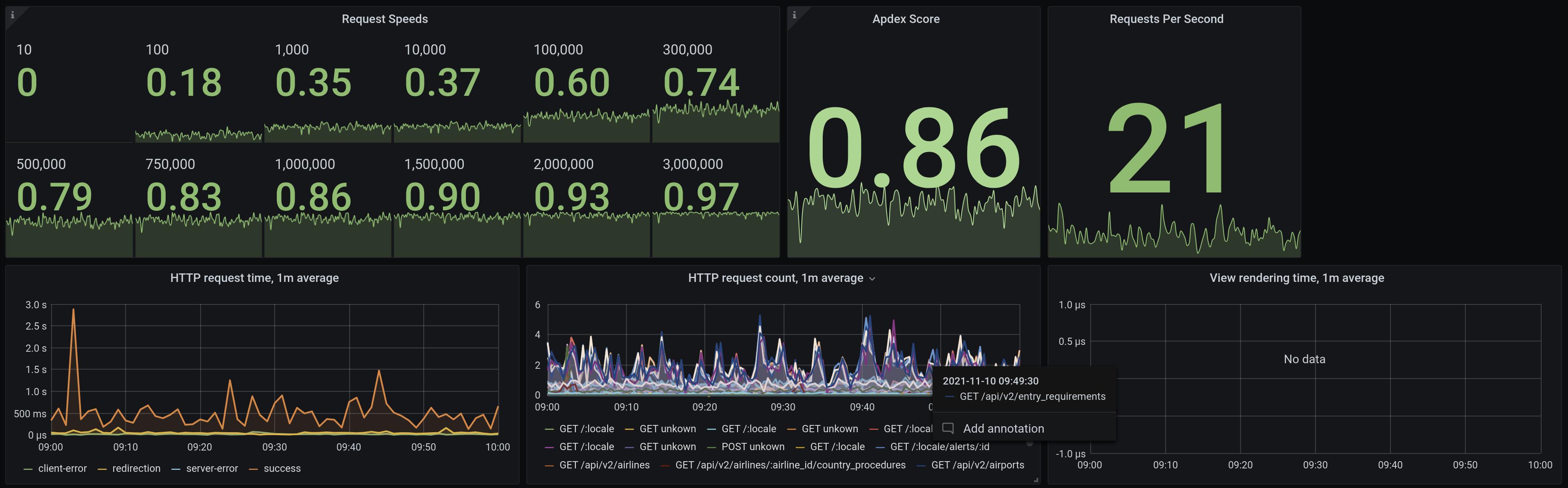
We keep a close eye on the responsiveness of the API and strive to maintain an Apdex score of 0.85 or higher with a performance objective of 500ms or faster and a tolerable standard of 2s or better.
The operational status of our API can be viewed here. You can also register for live updates and notifications about downtime on our status website.